本报告将从整体行情和市场情绪两个方面来回溯 3 月 GameFi 的市场走势。此外,报告还将对当月的热点事件进行简短的盘点。
3月,索尼互动娱乐申请了 NFT 相关专利,Nexon 将与 Polygon 合作重构经典游戏《枫之谷》,这两大传统游戏巨头向 Web3 领域的动作都在一定程度上代表了未来游戏的发展方向。
本报告将从整体行情和市场情绪两个方面来回溯 3 月 GameFi 的市场走势。此外,报告还将对当月的热点事件进行简短的盘点。
报告中的数据皆由 My MetaData 提供。My MetaData 是一个数据驱动的 GameFi 分析平台,通过Twitter 热度、链上数据、机构动态帮助用户发现 GameFi 投资机会。
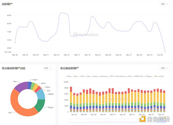
在美联储继续加息的影响下,3 月的加密市场迎来了一波小的复苏,GamFi 领域也不例外。相较 2 月,3月的活跃度基本稳定在 800K 左右徘徊,其峰值上涨约 7%。
MDEX 3月份矿工挖矿总收入约2.1亿美元:据MDEX.COM官方数据显示,MDEX 3月份挖矿总产出约6900万枚MDX,挖矿总收入约2.1亿美元。同期,比特币矿工3月份收入超过15亿美元,MDEX矿工3月份总收入占比特币矿工挖矿总收入约1/7。[2021/3/29 19:25:30]

数据来源:mymetadata.io从交易数据来看,3 月 8 日有一波交易高峰,主要来自 Ronin 链上的 Axie Infinity,该游戏在这一天开启了 Origins Season 3。

数据来源:mymetadata.io二、市场情绪我们将从 Google 的搜索热度和融资情况两个角度来看市场的整体反应。
币赢CoinW将于3月17日20:00在DeFi区上线项目ISM:据官方消息,币赢CoinW将于3月17日20:00在DeFi区上线项目ISM /USDT交易对,并开启“ISM8折抢购”上线活动。
ISM 是一个基于火币生态链(Heco)的去中心化币价保险项目,通过铸造保险代币,用户可以进行投保来对冲数字资产的价格波动、通过流动性挖矿来获得 ISM 代币奖励。详情见官网链接。[2021/3/17 18:52:23]
整体来说,在 GameFi 相关的话题中,#P2E 的搜索指数最高,几乎覆盖了全球的发达地区。这一搜索值在 3 月 23 日达到顶峰,在这一天,Axie Infinity Origins Season 正式结束。

数据来源:Google Trends
数据:OVR在3月5日进入NFT 24小时榜前十名:CoinGecko数据显示,3月5日,OVR进入NFT 24小时榜前十名,所有数据来自CoinGecko实时更新。
CoinGecko于2014年4月在新加坡注册成立,CoinGecko是加密数字货币排名图表的应用,全方位剖析数字货币相关的交易、市值及其他数据,组织开发活动、社区等。按开发活动、社区活跃度和交易流动性对数字货币进行排名。其核心竞争力是独家的数据评级系统,数据库会追踪不同维度、方向,作为评级指标。[2021/3/6 18:20:20]
数据来源:Google Trends融资方面,3 月 GameFi 赛道发生融资事件 9 起,涉及金额 1.66 亿美元,从融资项目数量上已经远远落后于其他赛道,但是总融资金额近落后区块链金融赛道。
在这 9 起融资事件中,链游项目 1 个,融资额 300 万美元;游戏开发商 6 个,融资额达 1.59 亿美元;游戏平台 2 个,融资额达 400 万美元。
Balancer V2预计将在3月推出 将在Gas费、资金效率等方面优化:Balancer V2版本预计将在3月推出。Balancer 创始人Fernando发布文章介绍Balancer V2。文章中指出Balancer V2的核心原则是安全性、灵活性、资金效率和Gas效率。这些亮点包括:机池、提升Gas效率、可定制的AMM logic、通过资产管理者提升资产效率、降低Gas费用、弹性预言机、社区治理协议费用。[2021/2/3 18:46:07]

数据来源:mymetadata.io具体融资项目如下:

数据来源:mymetadata.ioBeliever 是由前 Riot 公司高管 Michael Chow 和 Steven Snow 联合创办,成立于 2022 年 4 月。Michael Chow 此前曾担任《英雄联盟》(League of Legends)开发商 Riot Games 的副总裁。目前,Believer 正围绕着一个原创 IP 开发一款大型多人开放世界游戏,着重强调游戏中的社交属性。
BBKX将于3月10日起陆续上线BCH、BSV、XRP、ETC、LTC永续合约:据BBKX官方消息,BBKX将于3月10日17时上线BCH、BSV永续合约,3月12日17时上线XRP、ETC永续合约,3月13日17时上线LTC永续合约,最高支持50倍杠杆。至此,BBKX永续合约将涵盖BTC、ETH、EOS、XRP、BCH等多个主流币种。
BBKX成立于2019年6月,以“共创未来,共享红利”为原则,致力于打造专业的衍生品交易平台,已获得节点资本和链上基金的联合战略投资。[2020/3/8]
CCP Games 完成的这轮 4000 万美元融资由 a16z 领投,用于扩大开发团队。该项目设置在工作室发布的首款网游 Eve Online 的宇宙中,也是一款大型多人在线(MMO)游戏。
3 月链游市场也发生了一些比较重要的事件,我们将一一进行盘点。
1. 阿里云将于 4 月在日本为游戏开发者开设区块链实验室
阿里云将在东京涩谷启动区块链实验室,它将在 4 月与游戏和 VR 内容开发商 Skeleton Crew Studio 合作开放。开发者可以直接接入阿里云旗下企业的生态系统,并有机会在每个生态系统的测试环境中进行演示实验。
目前,该实验室只向黑客马拉松参与者和与阿里云合作开展项目的选定公司开放。而今年已经安排了两项主要的 Web3 活动,分别是Web3 专业游戏黑客马拉松 “asobiHack_Tokyo” 和 HAPathon 2023 黑客马拉松,它们将在包括东京在内的四个城市举行。
2.韩游戏巨头 Nexon 将使用 Polygon Supernet 拓展元宇宙生态
《MapleStory Universe 枫之谷元宇宙》根据韩国最大游戏商 Nexon 推出的经典之作《枫之谷》重制而成。该游戏将会是一款以 NFT 为中心的游戏,其 NFT 不会有任何预售活动,只能通过在游戏内游玩获得。Nexon将与 Polygon 合作推出一个独立子网,其 Token 和经济模型的具体信息将在后期公布。
3. 索尼互动娱乐已申请 NFT 相关专利
传统游戏巨头索尼互动娱乐有迹象开始涉足 GameFi 领域。根据CoinDesk 报道,索尼互动娱乐(SIE)已申请 NFT 相关专利,该专利将使 NFT 可以在不同的游戏和游戏机之间转移。该专利最初于上周提交,将允许索尼产品 ( 如旗舰 PlayStation ) 的玩家拥有可互操作的 Web3 游戏体验。玩家可以在虚拟现实头盔、平板电脑、电脑和智能手机等设备之间转移游戏内资产。专利申请还指出,“在一些例子中,NFT 可以跨代使用 ( 例如,从 PS4 到 PS5 ) 。”
4. 专注于 Web3 领域的印度社交游戏平台 WinZO 推出 5000 万美元游戏开发者基金
专注于 Web3 领域的印度社交游戏和互动娱乐平台 WinZO 宣布推出 5000万 美元游戏开发者基金(Game Developer Fund),该基金是 WinZO 过去四年中推出的第四支基金。据加密数据平台 RootData 显示,WinZO 的投资组合包括游戏开发工作室 Bombay Play、Web3 游戏公司 IndiGG 和 Upskillz、 以及基于区块链的创作者经济和流媒体初创公司 Glip。
5. 游戏巨头 Epic Games 将在明年年初前上架近20款加密游戏
视频游戏堡垒之夜(Fortnite)开发商 Epic Games 商店总经理 Steve Allison 近期在接受 Axios 采访时表示,目前商店上架了 5 款加密游戏,将在 2024 年初之前,上架近 20 款加密游戏。但是,Epic 自身并不会参与加密游戏的制作或发布。
两大传统游戏巨头向 Web3 领域的动作都在一定程度上代表了未来游戏的发展方向。传统游戏与 NFT、GameFi 的结合将是必然的趋势。虽然链游赛道仍在探索之中,但是本月有一些大制作的链游如 Matr1x FIRE 已经进入玩家视野,它们展现了足够的创作诚意,其游戏画质和可玩性完全不输传统 Web2 游戏。

My MetaData
个人专栏
阅读更多
金色财经 善欧巴
金色早8点
白话区块链
Odaily星球日报
Arcane Labs
欧科云链
MarsBit
深潮TechFlow
BTCStudy
链得得
与前两年的一拥而上相反,目前微软、Meta等科技巨头纷纷削减或关闭元宇宙部门,我们不禁要问驶向元宇宙的科技巨轮已经抛锚了吗?非也.
1900/1/1 0:00:00DeFi数据1、DeFi代币总市值:498.38亿美元 DeFi总市值及前十代币 数据来源:coingecko2、过去24小时去中心化交易所的交易量23.
1900/1/1 0:00:00上周二,OpenAI 官宣 GPT-4 引起轩然大波,比其广受欢迎的前身 GPT-3.5 更可靠、更具创意。GPT-4 是一个大型多模态模型,能接受图像和文本输入,再输出正确的文本回复.
1900/1/1 0:00:00ChatGPT引爆的AI热潮也“烧到了”金融圈,彭博社重磅发布为金融界打造的大型语言模型(LLM)——BloombergGPT.
1900/1/1 0:00:00【导读】本篇文章探讨了 VR 元宇宙的现状和问题,重点分析了 Highstreet、MixVerse 和 Ceek 三个项目,分别比较了它们在实现难度、实现速度和技术难度上的差异.
1900/1/1 0:00:00NFT 市场平台 MOOAR 今日正式上线了 Web3 AIGC 工具 GNT V1 公测版,这是一款生成式 NFT 工具,目前只在 Solana 网络可用.
1900/1/1 0:00:00